- Зачем нужна аналитика в маркетинге
- Необходимые для бизнес-аналитика специальные навыки
- Что отличает хорошего бизнес-аналитика?
- Хорошие бизнес-аналитики постоянно учатся новому.
- Хорошие бизнес-аналитики задают правильные вопросы.
- Хорошие бизнес-аналитики обладают выдающимися коммуникативными навыками.
- Хорошие бизнес-аналитики понимают, насколько важна правильная расстановка приоритетов.
- Хорошие бизнес-аналитики мыслят стратегически.
- Средняя зарплата бизнес-аналитиков
- Как новичку найти работу?
- Что делают аналитики 1С и чем занимаются?
- Функции и обязанности специалиста
- Плюсы и минусы профессии
- Саммари уровней аналитиков: от стажера до суперзвезд и супербоссов
- Пара слов об удаленном контроле отдела продаж
- Где учиться
- Особенности профессии
- Отличие от системного аналитика
- Где пройти обучение на аналитика данных
- 1. «Аналитик данных» от SkillFactory
- 2. «Аналитик данных» от Нетологии
- 3. «Как стать аналитиком данных» от Яндекс Практикум
- Как действует бизнес-аналитик?
- Где учиться на менеджера по продажам в Беларуси
- Характеристика работ, задачи и должностные обязанности
- Обязанности на работе
Зачем нужна аналитика в маркетинге
Аналитика – обязательная часть маркетинга, она позволяет отследить эффективность любых мероприятий. Без данных можно долго вливать средства в каналы продвижения, которые приносят мало лидов или много низкокачественных лидов, вместо того, чтобы перераспределить бюджеты. Без аналитики трудно (да что там, невозможно) понять, куда вы движетесь и приближают ли ваши текущие действия вас к поставленной цели.
Подробнее о задачах, которые решает маркетинговая аналитика:
Определение показателей, по которым будет оцениваться работа. Это маячки-ориентиры, индивидуальные для каждого бизнеса и напрямую связанные с маркетинговой стратегией. Показатели должны быть измеримыми – например: стоимость перехода на сайт или лида, дочитки статьи или досмотра видео.
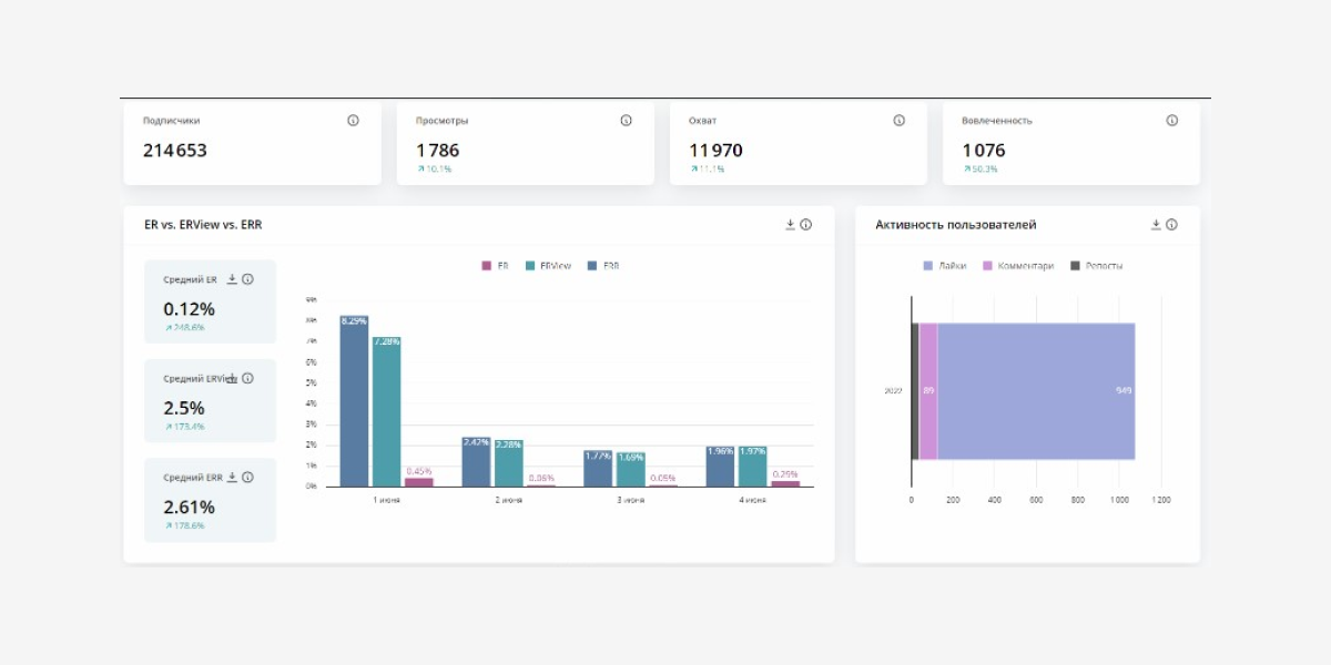
Анализ поведения пользователей, пути клиента и конверсий. Например, так выглядит дашборд в сервисе DataFan…
…созданный для анализа эффективности таргетированной рекламы
В DataFan вы можете настроить дашборды с данными и для аналитики работы с соцсетями в целом.
В этом случае можно оценить количество подписчиков, охваты, вовлеченность
Попробуйте сами – используйте промокод для пробного тарифа DataFan от SMMplanner: SMP-BLOG. Он дает месяц бесплатного доступа к сбору статистики из 3 сообществ или рекламных кабинетов вместо 1 паблика или РК.
Оценка эффективности каналов продвижения. Аналитика помогает оценить эффективность как цифровых каналов маркетинга, так и каналов продвижения бизнеса в офлайне.
Оценка эффективности маркетинговых активностей. Конкурсы, марафоны, акции – все возможно оценить, если вы собираете статистику и занимаетесь ее анализом.
Оценка «веса» компании в сравнении с конкурентами. Аналитика поможет увидеть, как действуют конкуренты, сопоставить их действия с вашими, найти наиболее эффективные идеи и внедрить в собственную стратегию продвижения бизнеса. А значит – сделать компанию более весомой и конкурентоспособной.
Повышение скорости и качества решений. Оперируя данными, специалисты-маркетологи могут аргументировать свое мнение, обосновать действия и выстроить эффективное сотрудничество с топ-менеджментом компании и с другими отделами.
Составление рекомендаций по продвижению на основе данных прошлых периодов. Если анализ проводится постоянно и планомерно, у компании набираются данные за большой период времени – 3, 5, 7, 10 и более лет. Это позволяет оценивать эффективность разных каналов и мероприятий на большом горизонте и более рационально планировать продвижение в будущем.
Необходимые для бизнес-аналитика специальные навыки
Итак, для того чтобы бизнес-аналитик мог заниматься в проекте поставленными перед ним задачами, он должен обладать следующими навыками:
- Уметь собирать сведения. В частности, о лицах, в чьих интересах ведется разработка продукта, и о тех, для кого этот продукт создается. Сбор данных выполняется посредством анкетирования, интервью, на совещаниях, даже через личное общение с изучением нюансов работы системы. Плюс сведения черпаются из имеющейся технической документации.
- Уметь составлять техническое задание. Это документация, в которой изложены требования заказчика по проекту. Обычно ТЗ представляет собой перечень четких пунктов касательно того, кому и для чего предназначен продукт, на решение каких задач он рассчитан, какими функционалом должен обладать. Указывается его производительность, конструктивные особенности, требования касательно удобства эксплуатации и даже внешнего вида.
- Разбираться в написании технической документации. В ней полагается описывать для заказчика общую картину по проекту, как разрабатываемая система ведет себя в действии, как выглядит ее архитектура, каким образом все это предстоит реализовать. Плюс тут же пишется так называемая юзер-стори, то есть инструкция для пользователя по применению создаваемой системы.
- Разбираться в теории бизнес-анализа. Потому что давать оценку структуре и функционалу компании можно посредством очень разных методик. Хороший специалист должен их знать и уметь пользоваться языками, методологиями моделирования, а также грамотно документировать все процессы.
Необходимые для бизнес-аналитика специальные навыки
- Владеть популярными методологиями разработки. По сути это готовые концепции, предопределяющие порядок действий для выполнения той или иной задачи и позволяющие контролировать весь процесс от начала проектирования до предоставления результата заказчику. При выборе методологии учитывают индивидуальные требования к проекту, отведенные на его реализацию сроки и объем выделенных средств. Наибольшей популярностью пользуются сейчас гибкие методологии Kanban, Agile, Scrum, Lean.
- Ориентироваться в основах реляционных баз данных и SQL. В процессе своей работы бизнес-аналитик занимается тем, что изучает громадные объемы информации: работает со статистическими и экономическими данными, выстраивает прогнозы, исследует результаты, выясняет, на чем основываются запросы клиентов. И тут не обойтись без реляционных баз данных, представляющих собой сводные таблицы, по которым благодаря специальным фильтрам и идентификаторам можно отслеживать взаимосвязь между собранными в этих же таблицах данными. Также бизнес-аналитики пользуются еще и языком программирования SQL, с помощью которого упомянутые таблицы создаются, сортируются, объединяются, плюс еще с помощью команд этого языка формируются многоуровневые запросы, выявляются совпадения и т.д.
- Управлять задачами и требованиями. Все действия по задачам выполняются через систему JIRA (реже – через Trello). Контролировать этапы выполнения удобно по канбан-доскам и с задействованием специальных сервисов-трекеров вроде Basecamp, Redmine или ClickUp. Многие из них, кстати, имеют встроенное ПО (типа Visual Studio) для ведения документации.
Только до 12.12
Как за 3 часа разбираться в IT лучше, чем 90% новичков и выйти надоход в 200 000 ₽?
Приглашаем вас на бесплатный онлайн-интенсив «Путь в IT»! За несколько часов эксперты
GeekBrains разберутся, как устроена сфера информационных технологий, как в нее попасть и
развиваться.
Интенсив «Путь в IT» поможет:
- За 3 часа разбираться в IT лучше, чем 90% новичков.
- Понять, что действительно ждет IT-индустрию в ближайшие 10 лет.
- Узнать как по шагам c нуля выйти на доход в 200 000 ₽ в IT.
При регистрации вы получите в подарок:
«Колесо компетенций»
Тест, в котором вы оцениваете свои качества и узнаете, какая профессия в IT подходит именно вам
«Критические ошибки, которые могут разрушить карьеру»
Собрали 7 типичных ошибок, четвертую должен знать каждый!
Тест «Есть ли у вас синдром самозванца?»
Мини-тест из 11 вопросов поможет вам увидеть своего внутреннего критика
Хотите сделать первый шаг и погрузиться в мир информационных технологий? Регистрируйтесь и
смотрите интенсив:
Только до 12 декабря
Получить подборку бесплатно
pdf 4,8mb
doc 688kb
Осталось 17 мест
Чаще всего работодатели указывают в требованиях к вакансии бизнес-аналитика, что соискатель должен иметь техническое или экономическое образование, разбираться в IT, маркетинге и уметь читать чужие коды.
Что отличает хорошего бизнес-аналитика?
Хорошие бизнес-аналитики помогают организациям легче адаптироваться к любым переменам и быстрее достигать стратегических целей. Поэтому они так высоко ценятся в компаниях
На что же следует обратить внимание начинающим специалистам, чтобы стать высококлассным профессионалом? Вот пять привычек и качеств, которые объединяют всех успешных бизнес-аналитиков
Хорошие бизнес-аналитики постоянно учатся новому.
Опытные бизнес-аналитики знают, что все компании и проекты разные и к работе нужно подходить индивидуально. Они не полагаются на одни и те же методы и инструменты, а осваивают новые навыки, изучают новые технологии и применяют именно то, что больше всего подходит в конкретной ситуации.
Хорошие бизнес-аналитики задают правильные вопросы.
Для того, чтобы качественно выполнить свою работу, бизнес-аналитикам нужно сначала разобраться в целях, задачах и нуждах организации. И сделать это можно только, если задавать правильные вопросы компетентным людям. Что в данный момент делает компания для того, чтобы решить эту проблему? Были ли в прошлом попытки её устранить? Что именно предпринимали? Что хотелось бы изменить в существующей системе? Почему? Что нужно сохранить как есть? Это лишь несколько примеров вопросов, которые должен задавать каждый бизнес-аналитик, чтобы собрать необходимую информацию до начала проекта.
Хорошие бизнес-аналитики обладают выдающимися коммуникативными навыками.
Хорошие бизнес-аналитики могут превратить расплывчатые идеи клиентов в чёткое и подробное описание требований для проектных команд. И чтобы хорошо справляться с этой задачей, им нужно постоянно оттачивать свои навыки межличностного общения, будь то письменная речь, выступления на презентациях или умение активно слушать.
Хорошие бизнес-аналитики понимают, насколько важна правильная расстановка приоритетов.
У компаний нет неограниченного количества денег, времени и ресурсов на проекты
Хорошие бизнес-аналитики знают, как важно тщательно расставить приоритеты. Клиенты, менеджеры проектов, члены команды — у всех этих людей есть своё представление о том, какие требования являются самыми главными
Но именно бизнес-аналитик обязан определить, что принесёт максимальную пользу бизнесу.
Хорошие бизнес-аналитики мыслят стратегически.
Опытные бизнес-аналитики умеют оценить картину целиком. Они неустанно ищут области, которые можно улучшить, или процессы, которые можно оптимизировать. И постоянно задают вопросы о том, как именно конкретные изменения помогают организации на пути к успеху.
Средняя зарплата бизнес-аналитиков
В России в сфере IT в 2022 году бизнес-аналитик получает в среднем 120 678 руб. Эта цифра колеблется, ведь имеет значение положение дел в компании. Новички получают и по 35-40 тыс. рублей, а опытные профессионалы – в районе 150-300 тыс. рублей.
Разумеется, многое зависит от имеющихся у человека навыков. В сфере IT все специалисты делятся по грейдам, и БА – в том числе. Джуны получают по минимуму, а сеньоры и лиды зарабатывают очень даже неплохо (для области ИТ или схожих сфер), особенно если в фирме есть полноценный отдел бизнес-аналитики.
Популярные статьи
Высокооплачиваемые профессии сегодня и в ближайшем будущем
Дополнительный заработок в Интернете: варианты для новичков и специалистов
Востребованные удаленные профессии: зарабатывайте, не выходя из дома
Разработчик игр: чем занимается, сколько зарабатывает и где учится
Как выбрать профессию по душе: детальное руководство + ценные советы
Еще имеет значение город. В Москве нормальная зарплата для БА — около 150 000 руб. Это самая высокая цифра, указываемая в вакансиях 2022 года на данную должность (столько же предлагают и иногородним соискателям). Ниже в рейтинге Самара, Санкт-Петербург, Казань, Новосибирск.
В Питере работодатели готовы платить в районе 122 000 руб. Кстати, именно тут и в Москве публикуют больше всего вакансий на должность бизнес-аналитика. Если сравнивать между этими двумя городами, то в Москве подобных объявлений в четыре раза больше. Далее по нисходящей идут Новосибирск, Воронеж, Казань.
В регионах картина отличается. Тут бизнес-аналитики занимаются своей работой в среднем за 60-70 тыс. руб. В целом расценки примерно такие: Самара — 125 тыс., Новосибирск и Казань — 100 тыс., Екатеринбург и Нижний Новгород — 90 000, Тюмень – 86 000, Владивосток – 83 000, Ростов-на-Дону, Уфа, Пермь, Челябинск – 80 000, Воронеж и Красноярск – 70 000. Еще меньше получают бизнес-аналитики в Чебоксарах, Тольятти и прочих более мелких городах.
Причем чтобы зарабатывать именно столько, специалист должен изначально разбираться в вопросе и продолжать повышать уровень своих знаний.
Как новичку найти работу?
Что поможет при трудоустройстве, если нет опыта:
- Изучить обработку big data, формулы и создание таблиц в программе Excel.
- Освоить профессиональный софт.
- Составить привлекательное резюме.
- Готовить сопроводительное письмо для каждого отклика, в котором указывать, чем привлекла вакансия и какую пользу вы можете принести компании.
- Создать портфолио, отражающие практические навыки. Можно добавить в него учебные проекты.
-
Готовиться к каждому собеседованию. Собирать сведения о компании и желательно – об интервьюере. Работодатель оценивает не только знания кандидата, но и то, насколько будущий сотрудник соответствует корпоративной культуре.
На собеседовании могут задать задачи на внимательность или логическое мышление.
Что делают аналитики 1С и чем занимаются?
Приведу пример задач аналитика в виде цепочки по интеграции:
- Аналитика бизнеса клиента
- Интервью с сотрудниками
- Разработка технического задания
- Постановка задач программистам на основе ТЗ
- Тестирование разработанного функционала
- Демонстрация функционала сотрудникам, сбор фидбека
- Внесение правок
- Демонстрация готового функционала руководителям компании
- Обучение сотрудников
Помимо этого в задачи аналитика может входить:
- Демонстрация типовых продуктов
- Проработка пользовательских интерфейсов
- Разработка сценариев тестирования (тест-кейсы)
- Подготовка документации
Аналитики 1С занимаются нахождением бизнес-процессов в компании которые можно автоматизировать. В современном бизнесе множество процессов, которые требуют большого количества человеческих ресурсов. Бизнес аналитики 1С знают множество продуктов 1С и на основе своих знаний делают из рутинных задач — автоматизированные процессы.
Особое место занимает продукт «1С:ERP Управление предприятием» — это инструмент для объединения бизнес-процессов организации в единой системе. В ERP уже заложен типовой функционал для бизнеса, но бизнес-процессы в разных компаниях могут сильно отличаться, аналитики 1С занимаются анализом и составлением ТЗ для программистов, для того чтобы платформу немного адаптировать под конкретную компанию.
Функции и обязанности специалиста
Data Analyst проводят автоматизированный сбор, анализ и предоставление выводов в доступном формате. Перечень должностных обязанностей:
- Прием и учет данных согласно целям и задачам исследования.
- Систематизация и приведение чисел к единому формату для дальнейшей обработки.
- Оформление предварительных алгоритмов анализа.
- Формирование тезисов и гипотез наблюдения.
- Применение профильного ПО для оценки информации.
- Составление графического изображения результатов при помощи схем, диаграмм, линейных графиков и трендов.
- Формирование выводов и отчетов.
- Оформление заключения, прогнозов и внесение предложений по модернизации для улучшения показателей.
- Участие в планировании деятельности компании.
- Разработка методических рекомендаций по практическому применению данных.
- Презентация результатов работы руководителю компании или заказчику при выполнении частных проектов.
Профессионалы входят в число штатных сотрудников аналитического или IT-отдела, занимают должности ведущих специалистов аналитических центров или выбирают заказы на фрилансе.
Плюсы и минусы профессии
Положительные стороны в работе бизнес-аналитика:
- Достойная оплата.
- Возможность карьерного роста.
- Низкий уровень конкуренции в профессии.
- Многообразие задач, немонотонность.
- Совершенствование коммуникационных навыков, наработка опыта командной работы. Именно бизнес-аналитик выступает в роли связующего звена (не единственного, впрочем) между заказчиком и исполнителем.
ТОП-30 IT-профессий 2022 года с доходом от 200 000 ₽
Команда GeekBrains совместно с международными специалистами по развитию карьеры
подготовили материалы, которые помогут вам начать путь к профессии мечты.
Подборка содержит только самые востребованные и высокооплачиваемые специальности
и направления в IT-сфере. 86% наших учеников с помощью данных материалов определились
с карьерной целью на ближайшее будущее!
Скачивайте и используйте уже сегодня:

Александр Сагун
Исполнительный директор Geekbrains
Топ-30 самых востребованных и высокооплачиваемых профессий 2022
Поможет разобраться в актуальной ситуации на рынке труда
Подборка 50+ ресурсов об IT-сфере
Только лучшие телеграм-каналы, каналы Youtube, подкасты, форумы и многое другое для того, чтобы узнавать новое про IT
ТОП 50+ сервисов и приложений от Geekbrains
Безопасные и надежные программы для работы в наши дни
Получить подборку бесплатно
pdf 3,7mb
doc 1,7mb
Уже скачали 16300
Минусы этой работы:
- Высокая степень ответственности.
- Командировки.
- Недопонимание со стороны заказчика в процессе формирования целей и задач по проекту.
- Часто работа с громадными объемами информации.
Саммари уровней аналитиков: от стажера до суперзвезд и супербоссов
Используйте таблицу с осторожностью! В «Яндексе» понимание грейдов приходит в результате калибровок в процессе перформанс-ревью. Это процесс, когда тимлиды аналитиков отстаивают оценки своих подопечных, опираясь на их результаты за полгода
По опыту, нужно пройти как минимум пару ревью, чтобы понять требования настолько, чтобы уметь их транслировать. Это часть культуры, она впитывается не мгновенно.
Таблица — это шпаргалка: она хорошо помогает, если вы знаете, о чем речь, и вводит в заблуждение, если это единственный источник информации. Поэтому таблицу стоит использовать только совместно с текстом ниже.
Далее мы будем рассматривать две ветви развития аналитиков — как специалиста и как менеджера аналитиков.
↓ Полная версия таблицы с уровнями аналитиков данных:
→ Скачать PDF.


Пара слов об удаленном контроле отдела продаж
Как правило, руководителей пугает идея дистанцированного ОП. Они прекрасно знают преимущества такой работы, но не представляют, как осуществлять проверки «виртуальных» продавцов.
Все эти люди руководствуются стереотипами: начальства рядом нет – значит, подчиненный может бить баклуши. Однако существуют инструменты для контроля удаленного отдела, которые позволят четко организовать его продажи.
Сергей Азимов убойные фишки в продажах!
И самый эффективный – CRM-система с интеграцией IP-телефонии и электронной почты. Она позволяет:
- создавать воронку продаж и контролировать, что делают менеджеры на всех этапах сделки;
- анализировать действия каждого работника и работу целого отдела;
- давать задания по переписке и звонкам, проверять их выполнение через Интернет;
- слушать телефонные беседы, просматривать тексты звонков и писем для совершенствования скриптов и улучшения работы персонала;
- составлять отчеты о деятельности отдела продаж;
- работать с данными системы, находясь где угодно.
В целом, CRM содержит все ключевые показатели — от количества звонков, отосланных КП и ежедневных планов менеджера до просроченных продаж.
И в завершение о том, каким именно образом осуществлять контроль качества работы отдела продаж. Есть несколько вариантов. Например, самостоятельно прослушивать разговоры продавцов. Но это занимает много времени и подойдет лишь для мелких фирм. Другой способ – ввести в штат специальное подразделение для отслеживания работы персонала. Это хорошо работает в больших компаниях. А можно сделать проще и поручить задачи по контролю аутсорсерам. Так поступают небольшие предприятия, где проверки происходят нерегулярно.
Где учиться
Высшее образование в этой профессии — скорее базовая необходимость, чем конкурентное преимущество. По результатам «Нормальных исследований», у 94% аналитиков есть диплом об образовании и только 6% смогли начать работу без него.
Начать учиться бесплатно можно с помощью книг, блогов и вебинаров.
Книги помогут понять принцип работы с продуктом специалистам, которые до этого делали упор на технические навыки:
- «Как создать продукт, который купят: Метод Lean Customer Development»;
- «Спринт: Как разработать и протестировать новый продукт всего за пять дней»;
- «Alibaba и умный бизнес будущего: как оцифровка бизнес-процессов изменила взгляд на стратегию».
Вебинары — это способ познакомиться с направлением и задать вопросы опытным специалистам:
Подпись: Вебинар «Удаленный аналитик: must have-инструменты + лайфхаки по началу карьеры»
Можно записаться на онлайн-курс, получить теоретические знания и выполнить несколько проектов. На курсе «Продуктовая аналитика» вы освоите четыре блока: продуктовое мышление, клиентская аналитика, А/В-тестирование, Data Driven культура. Преподаватели из топовых компаний поделятся опытом и научат применять навыки в реальной работе.
Курс
Продуктовая аналитика
Освойте продуктовый подход в аналитике за 4 месяца.
- Тренажер SQL в подарок
- Преподаватели из Яндекса, МТС, Ozon, VK
- 2 больших проекта в течение курса
Получить скидку
Особенности профессии
Бизнес-анализом могут заниматься разные специалисты:
Хотите устроиться на работу сразу после получения профессии? Skillbox гарантирует это! При покупке курса с трудоустройством, Skillbox поможет с поиском работы по новой специальности. Если у вас не получится найти работу, Skillbox вернёт деньги за курс. Акция действует до конца 2022 года! Сейчас самое время, пока идет новогодняя распродажа со скидками до 60%!
- менеджеры продуктов;
- продуктовые аналитики;
- системные аналитики;
- финансовые аналитики;
- стратегические аналитики (бизнес-консультанты);
- маркетинговые аналитики;
- датасайентисты;
- бизнес-аналитики.
Все они проводят бизнес-анализ с углублением в разные профили. Выбор специалиста, которому поручается бизнес-анализ, зависит от потребностей компании.
- Менеджер продукта (product manager) – это, скорее, рыночник: он отвечает за анализ рынка, создание новых продуктов, на которые будет спрос, за ассортимент и ценовую политику, продвижение новинки.
- Продуктовый аналитик (product analyst) – специализируется на метриках конкретных продуктов, на инструментах анализа эффективности продуктов.
- Системный аналитик (systems analyst) – нужен для того, чтобы заказчики и разработчики ПО поняли друг друга и в итоге вышел ИТ-продукт, который решит задачи бизнеса.
- Финансовый аналитик (finance business analyst) – дока в инвестициях, финансовых продуктах и инструментах.
- Стратегический аналитик (strategy analyst) – это планировщик долгосрочного развития бизнеса.
- Маркетолог-аналитик (marketing analyst) – занимается анализом бизнес-данных, которые нужны для принятия data-driven управленческих решений (основанных на цифрах, а не на субъективном мнении); корректирует маркетинговые кампании, улучшает экономику продаж.
- Датасайентист (data scientist) – ас в программировании и инструментах анализа бизнес-данных, организует систему хранения и обработки данных.
К бизнес-аналитикам (в понимании их обязанностей согласно профстандарту) обращаются, когда нужно:
- выстроить или изменить бизнес-процессы;
- найти новую, более эффективную модель бизнеса;
- сократить издержки;
- разработать тактику и стратегию развития.
Бизнес-аналитики востребованы в самых разных сферах предпринимательства:
- ИТ;
- финансы;
- телеком;
- консалтинг;
- маркетинг;
- строительство;
- торговля;
- производство.
Есть мнение, что бизнес-аналитику обязательно быть экспертом в домене (термин для обозначения определенной отрасли экономики, это может быть страхование, ритейл, логистика, кредитование и т. д.), с которым он работает. Но лучшего эксперта в узком направлении предпринимательства или коммерции, чем клиент, быть не может. Главный домен, в котором бизнес-аналитик действительно должен быть экспертом – это бизнес-анализ: набор методик для понимания структуры и особенностей компании клиента, определения ее потребностей и поиска вариантов решения задачи.
Отличие от системного аналитика
Грань между профессиями системного и бизнес-аналитика размыта, их часто путают, но разница все-таки есть.
Системный аналитик больше имеет отношение к сфере информационных технологий, его улучшения касаются только внедрения новых разработок IT, а бизнес-аналитик усовершенствует любыми методами, в том числе и методами IT.
Понятие «деятельность бизнес-аналитика» шире, чем компетенция системного аналитика. Но на практике любой анализ в результате сводится к тому, что работу надо усовершенствовать, что возможно, как правило, за счет автоматизации процессов. Вот так и сливаются в одно целое обязанности двух этих специалистов. В IT-компании чаще требуется системный аналитик, а в работающие в других сферах – бизнес-аналитик.
Бывают ситуации, когда, в условной компании А есть бизнес-аналитик, его деятельность приводит к тому, что компания А обращается за программным продуктом в компанию Б. В ней, если она разрабатывает и внедряет программное обеспечение, есть системный аналитик. В таком случае бизнес-аналитик компании А сотрудничает рука об руку с системным аналитиком компании Б.
Где пройти обучение на аналитика данных
Для тех, кто хочет работать аналитиком данных, но не имеет специальной подготовки, стоит воспользоваться услугами дополнительного удаленного обучения. В настоящее время многие онлайн-университеты и школы предлагают разные учебные программы, которые помогут освоить профессию с нуля. Вот лучшие из них на сегодняшний день:
1. «Аналитик данных» от SkillFactory
SkillFactory – образовательная онлайн-платформа по направлению IT, участник проекта Skolkovo.
- Чему научитесь: освоите Google Sheets, SQL, Python, Power BI, математическую статистику; отработаете практические навыки; сможете мыслить как аналитик.
- Формат обучения: онлайн-уроки, практические кейсы и тренажеры.
- Длительность: 10 месяцев по 7 часов в неделю.
- Преимущества курса: полный курс с нуля до pro; специализация на продукте или маркетинге; много практики в формате решения кейсов; помощь ментора.
- Кому подойдет: новичкам, начинающим специалистам, маркетологам и программистам.
- Стоимость: около 102 тысяч рублей за весь курс, или в рассрочку по 8 500 рублей на 12 месяцев, без процентов и переплат.
2. «Аналитик данных» от Нетологии
Нетология – онлайн-университет удаленных профессий, участник проекта Сколково. На рынке с 2011 года. Обладатель премии Рунета в номинации «Образование и кадры» в 2019 году.
- Чему научитесь: работать с базовыми данными; освоите ключевые технологии в области аналитики данных; сможете проверять гипотезы; научитесь выбирать оптимальные варианты роста для бизнеса.
- Формат обучения: видео лекции, практические занятия и «живые» вебинары; онлайн-лабораторные и тесты.
- Длительность: 10 месяцев.
- Преимущества курса: есть программа трудоустройства; универсальная подготовка для любой сферы; диплом установленного образца; 10 кейсов в портфолио; обучение от простого к сложному; гарантия возврата денег; сопровождение куратора на протяжении всего срока обучения.
- Кому подойдет: для новичков, начинающих аналитиков и специалистов смежных профессий.
- Стоимость: 110 000 рублей всего или в рассрочку по 5 500 рублей на 12 месяцев.
3. «Как стать аналитиком данных» от Яндекс Практикум
Яндекс Практикум – школа анализа данных, которую основал Яндекс. На рынке с 2015 года.
- Чему научитесь: структурировать данные; формулировать и проверять гипотезы; пользоваться основными инструментами – Python и его библиотеки, Jupyter Notebook, SQL.
- Формат обучения: видео-лекции, практика на онлайн-тренажерах, самостоятельная работа с проверкой преподавателем.
- Длительность: 6 месяцев по 15 часов в неделю.
- Преимущества: обучение в собственной технологической среде; много практики и общения с однокурсниками в общем чате; техническая поддержка 24 часа в сутки; наставники – практики; диплом о дополнительном образовании; бесплатный вводный курс; портфолио из 12 проектов.
- Кому подойдет: новичкам и начинающим специалистам.
- Стоимость: 70 000 рублей единовременно или ежемесячно по 14 000 рублей.
Как действует бизнес-аналитик?

Чтобы решать поставленные задачи, аналитик действует примерно по следующей схеме:
-
определяет все проблемы и сложности бизнеса, собирает данные об эффективности работы;
-
изучает рынок (исследует потребности заинтересованных в бизнесе людей и компаний, анализирует действия конкурентов и партнеров, а также желания клиентов и покупателей);
-
автоматизирует сбор информации;
-
формирует отчет (данные о показателях эффективности);
-
планирует и предлагает обоснованные варианты решения выявленных проблем;
-
оптимизирует процессы бизнеса для вывода его на новый успешный уровень.
Бизнес-аналитик выбирает тот метод, который наиболее подходит для улучшения бизнес-показателей по его мнению. Это огромная ответственность, поскольку нужно оценить все возможные риски и выгоды и не допустить ухудшения ситуации. Специалист может посоветовать открыть сеть филиалов, изменить стратегию развития, запустить смежный бизнес или перераспределить бюджет.
Для компании бизнес-аналитик – это эксперт, к мнению которого прислушивается даже руководство, поскольку именно он способен найти верный способ для оптимизации бизнеса и его доходов, осуществить контроль над всеми действиями и дать объективную оценку полученному результату.
Где учиться на менеджера по продажам в Беларуси
Продажники в подавляющем большинстве имеют высшее экономическое образование. Подойдёт любая специальность с квалификацией экономист-менеджер, менеджер-экономист, экономист-аналитик, маркетолог-экономист, экономист-инженер, экономист-программист. Флагманский вуз в этом направлении — БГЭУ. Но подходящие программы есть во многих белорусских университетах: БГУ, БНТУ, БГТУ, БГУИР, БрГУ имени А. С. Пушкина, ГрГУ Янки Купалы и других. Кокретное направление менджмента ты выберешь на старших курсах или при устройстве на работу. Изучить весь перечень специальностей можно в каталоге учебных заведений Адукар. Для удобства используй фильтр по специальностям «Экономика» и «Менеджмент». Для поступления нужно сдавать ЦТ по одному из государственных языков, математике и иностранному языку.
Характеристика работ, задачи и должностные обязанности
2.1. Проводит комплексное исследование внутреннего и внешнего рынков товаров.
2.2. Изучает и анализирует состояние предприятия или товара на рынке.
2.3. Комплексно анализирует потребности потребителей и их поведение на отдельных сегментах рынка, оценивает влияние социальных и демографических факторов на состояние рынка.
2.4. Оценивает конкурентоспособность товаров и услуг и разрабатывает предложения по повышению ее уровня и оптимизации товарного ассортимента.
2.5. Вносит предложения и коррективы в ассортиментный перечень товаров и услуг с учетом особенностей различных сегментов рынка.
2.6. Определяет потребительские, технические, эксплуатационные, экологические, эстетические и другие параметры качества товаров и их соответствие нормативно-технической документации, договорам, действующему законодательству и другим требованиям.
2.7. Выбирает методы моделирования развития рыночных ситуаций по конкретным проблемам.
2.8. Анализирует и обосновывает ценовую политику предприятия, разрабатывает рекомендации по рекламной политики, организации торговых агентств, содействие продаже товаров.
2.9. Дает оценку по результатам проведения или участия предприятия в ярмарках.
2.10. Готовит периодические аналитические обзоры о товарные рынки и позицию предприятия на них.
2.11. Разрабатывает краткосрочные и долгосрочные прогнозы относительно товарной политики предприятия.
2.12. Организует и планирует деятельность по получению информации о состоянии и перспективах развития спроса и предложения.
2.13. Знает, понимает и применяет действующие нормативные документы, касающиеся его деятельности.
2.14. Знает и выполняет требования нормативных актов об охране труда и окружающей среды, соблюдает нормы, методы и приемы безопасного выполнения работ.
Обязанности на работе
Теперь немного о том, чем занимается аналитик. В любой сфере алгоритм его действий вписывается в определенную схему:
- сбор информации из различных источников и ее первичная обработка;
- анализ полученных данных и проверка их достоверности;
- формирование на их основе определенных предположений, гипотез или тезисов;
- проведение расчетов экономических, финансовых, социальных и других показателей систем или субъектов хозяйствования;
- прогнозирование развития при разных векторах влияния извне или изнутри;
- разработка предложений и стратегий улучшения ситуации, а также аналитических отчетов;
- подготовка публичных презентаций по заказу руководства компании.
Также специалисты могут тестировать разные аналитические системы, отрабатывать варианты развития событий, корректировать планы с учетом появившейся новой информации.






























